销售热线
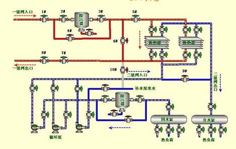
随着时代的发展,物业供热的热量管理,节能降耗成为各个供热公司的主要课题。基于紫金桥组态软件的热量监控系统有效的完成供热供暖的信息管理。
系统分为几个部分:
总图、分站、实时数据、历史预测、报警等;使用了紫金桥网络版web发布,使得在网内的任何用户可以用ie直接观看实时信息,并用历史查询功能和自由报表可以直接打印所需数据。


换热站对流量进行控制,即可控制热量使用,紫金桥软件完全能够实现其要求。


通过紫金桥软件加入预测算法,可以对未来24小时进行预测。通过对热量分布的监控汇总,可以有效地降低能耗,取得节能节耗的好效果。
安科瑞华梅超 18860995250江苏安科瑞电器制造有限公司,江苏 江阴214405摘要:本文简述了电气火灾监控系统的组成原理,分析了电气火灾监控系统在应用中的设计依据和相关规范。最后通过安科瑞剩
安科瑞 郭海霞 江苏安科瑞电器制造有限公司 摘要:本文简述了安科瑞AFRD100/B防火门监控系统的组成原理,分析了防火门监控系统在应用中的设计依据和相关规范。最后通过安科瑞AFRD100/B
第一部分概述随着工业自动化的发展,在原有的人工手动抄表中已经发展到远程智能抄表,通过现有的网络智能化的从远端把需要的数据采集到一起。在很多必须无人值守的设备或监测点,不适合搭建有线通讯网络,若采用光
系统简介: 我国经济建设的发展以及人们生活水平的提高,对我国的铁路技术水平提出了更高的要求,电力高速铁路的投入运营,标志着我国铁路建设的发展水平,同时对高速列车的稳定性以及安全性也提出了更高的要求,
考虑到历史古迹的保护不允许破坏建筑结构,供暖系统的翻新并非易事。CTI提出了采用基于EnOcean无线传感技术的解决方案,并与倍福(Beckhoff)基于PC的控制平台无缝集成。除了教学楼外,历史
德国HUBER系统主要功能是大型变压器的树脂浇注主要是因为1992年的产品。现在已经老化。伺服系统不稳定。温度控制不精确,真空和压力都有很大偏差。基于此。现在提出改造方案:1 原来的PLC只能在DO
解决方案安全控制系统智能电机控制* 开放式架构的 Allen-BradleyPowerFlex 700S 交流变频器可增强与控制系统的集成度,进而提高可视性和通信能力取得的成果* 在最短的停机时间内
校园广播主要是为了播放上下课作息时间表、背景音乐、英语听力训练考试等,为学生提供一个良好的工作环境,同时还有广播通知、找人等公共广播功能需求。根据需求我们只需在广播系统的前端加上一台智能控制主机,可

