销售热线
紫金桥节能监控平台报警系统:主要实现对学校各区域水、电、空调、设备运行等数据及状态变化的告警功能,便于操作人员及时调整能源使用情况以及对故障设备的检修与排除,减少不必要的能源浪费、提高设备运行的效率性。
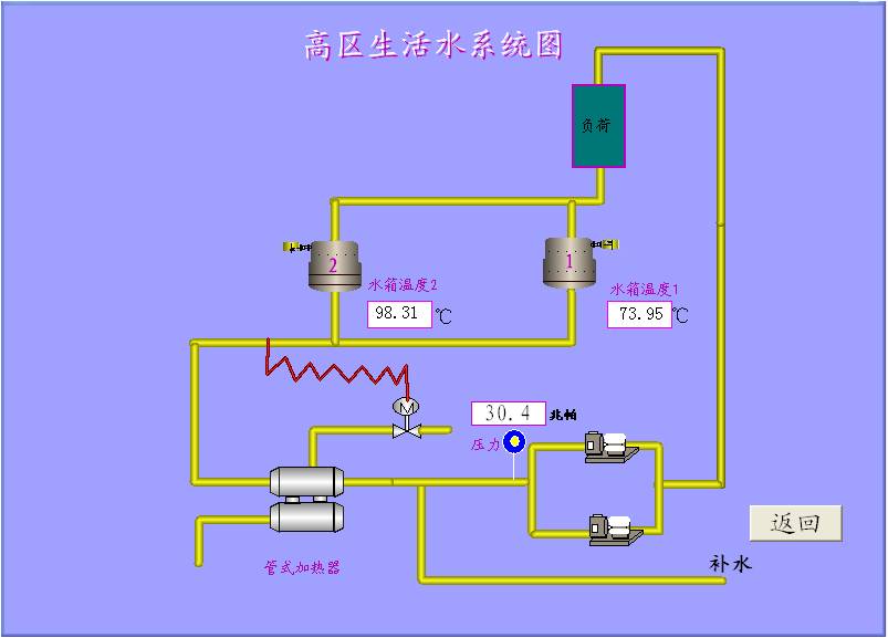
紫金桥节能监控平台水系统主要包含高、低区生活水系统、水泵控制系统、空调冷、热水系统、锅炉房监控系统等:







随着能源价格的不断攀升,低能耗住宅在欧洲越来越具有市场前景。红外热像仪被用于房屋建造过程中和竣工后检测建筑物和房屋空气循环。低能耗房屋的主要原则就是避免热量损失,优化所有热源。被动式节能屋则更近了一
企业能耗管理在线监测系统根据企业建筑分布、设备类型数量、设备的分布情况,针对实际情况建立能效管理系统(能源控制与管理系统),能耗在线监测系统需要微加ruiecjo了解可适用于地铁站、商业中心、住宅区
Solution of Delta’s Green Factory in Energy-saving 文/中达电通股份有限公司【摘要】本文主要讲述台达绿色建筑厂办的节能应用。【Abstract】T
摘 要:鉴于公共建筑电能消耗主要集中在低压终端的现状,为了实现对终端用户用能的量化管理,在公共建筑低压配电系统中加装电能计量装置,实现电能计量管理十分必要。本文介绍一种采用现场总线的数字式复费率电能表
电动扶梯(Escalator),亦称自动扶梯,或自动行人电梯、扶手电梯、电扶梯,是公共场所运送乘客的典型设备,已经越来越多在商场、机场、码头、地铁、宾馆等场所广泛地运用。但目前国内常规的自动扶梯由于
改革开放以来,我国工业总产值不断提高,但是能耗比却居高不下,高能耗比已成为制约我国经济发展的瓶颈,为达到可持续发展,必须坚持科学发展观,大力发展高技术产品,其中利用变频调速技术节电已开始应用在各行各
随着我国经济的快速发展,各项建设取得巨大成就,但也付出了巨大的能源和环境代价。温室气体排放引起全球气候变暖,备受国际社会广泛关注。进一步加强节能减排工作,也是应对全球气候变化的迫切需要。2006
1 项目背景 油田是产能大户,同时也是耗能大户,消耗的主要能源是天然气、煤、电,以及渣油等。针对能耗高的特点,某油田确立产能不忘节能低碳的发展理念,全面推行立体化节能方式,把节能减排纳入企业

