销售热线
伴随企业技术改造的不断推进,企业生产 自动化程度的不断提高,特 别是大量基层自动控制系统的广泛应用,对于钢铁企业来讲,要实现人工对大量快速的、及时的自动控制系统的全面指挥,明显是力不从心的,不仅不能及时解决现代化生产指挥与调度中的各类问题,而且也会造成大量基层自动化系统的设备闲置与“信息浪费”。因此,必须建立起面向现代化企业的生产调度指挥中心的实际需求,基于高度集成自动化控制系统总体调度与指挥需要的生产调度指挥系 统。本项目是结合实施方在钢铁企业三级系统多年实施经验,在对钢铁企业现场和业务理解分析的基础上,基于紫金桥实时数据库构建钢铁企业线材生产工艺 监控管理系统,为将来的生产调度指挥系统打下良好的数据基础。
1.本项目建设实现的目标有;
1.1 实现 8 座高炉和 7 座转炉工艺数据的采集将8 座高炉和 7 座转炉的生产过程数据从自动化控制系统(PLC)中采集上来,然后通 过网络传输到监控中心的实时数据库里面,实现生产数据的实时采集、实时存储和归档。
2.2 建设生产工艺过程监控系统
在实时数据库系统的基础上搭建生产工艺过程监控系统平台,将生产数据通过工艺图、流程图或管网图等各种形式做成一个个的监控画面,公司领导层和调度能够通过这些监控画
以能够做好生产调度和协调。
2.系统数据采集系统建设:
 生产工艺过程监控系统通过采集服务器将现场的工艺过程数据进行采集,并通过网络
传输到监控中心,监控中心通过管理系统进行画面组态,实现工艺监测和报警,并可以查询历史数据,分析数据趋势。系统拓扑结构图如下:
  
在工业以太网内设置一台采集站,该采集站负责从各 PLC 系统的主站或从站中采集生产工艺过程数据。 采集站通过防火墙接入内部网络,防火墙通
过安全设置控制访问权限,防止内部网与工业以太网进行不安全的数据交换。
对于没有连网的 PLC 系统可以考虑让分厂自己实现连网,或在每个 PLC 系统中设立单独的采集站。
采集站通过 OPC 协议或 PLC 厂家提供的驱动进行采集,然后转发到内部网上。
3.生产工艺过程监控系统建设
3.1 系统管理平台结构:

整体结构分成两个部分:服务端和应用端。
服务端包括:实时数据库服务器和管理服务器;实时数据库服务器负责生产工艺数据的存储、工艺画面组态等,管理服务器负责系统权限管理,关键数据的存储及汇
总报表。
应用端包括:组态画面监控报警和历史数据的查询,调度和领导通过授权可以实现 画面监控和数据查询,也可以看到关键数据报表。
3.2 平台主要功能:
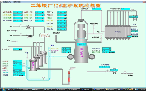
工艺过程监控
各种监控界面以工艺图的形式展示给用户,非常直观的就能看到各种生产数据。
 
 
 
 
历史趋势查询
查询各个数据采集点的过去一段时间的历史趋势,以折线图的形式展示给用户,主要用于关
键数据的历史追溯。
 
    

数据预/报警
针对重要的数据可以设定报警阀值,数据超过阀值可以根据报警的严重级别以不同
报警记录查询对于产生报警的数据可以通过报警查询界面列出前一段时间出现的所有报警记录, 主要用于事故的追溯和数据分析等场合。
报表生成
按照用户的模板生成数据报表,并可以实现报表打印等功能。
权限管理
对系统用户进行权限管理,授权用户可以监控或查询数据,浏览报表。
4.系统的扩展 
产调度指挥系统等信息化系统的生产工艺数据基础。
该系统的数据采集平台都是使用的工业现场普遍使用的成熟的软硬件产品,支持工业标准通信协议(OPC),所以以后的扩展也不存在任何障碍;实时数据库
采用紫金桥实时数据库,成熟可靠,将来系统数据量增加时可以追加点数授权,现有数据不会丢失。因此该系统的扩展性和兼容性非常好。
 
						数据核心系统关系到整个数据诸多方面,对数据的保密性、稳定性以及网络的要求都有特别高的要求,因此根据数据核心特点设计出以下机房监控方案。 采用更加个性化工业级串口服务器的解决方案,来满足数据核心监控要
 
						概述 工业炉是在工业生产中,利用燃料燃烧或电能转化的热量,将物料或工件加热的热工设备。广义地说,锅炉也是一种工业炉,但习惯上人们不把它包括在工业炉范围内。 工业炉的主要组成部分有:工业炉砌体
 
						背景信息时代的发展和计算机技术的不断更新换代,改变了我们以往的生活方式,也给工业、农业和许多其它的行业带来了技术上的变革,传统式的抄表需要我们工作人员挨家挨户上门查水表,这给工作带来了很多不便,一
 
						项目描述在安装一个新的自动化数据采集系统之前,发电机租赁公司的技术人员通常需要在现场随时人工记录发电机的状态,由另一位工程师在办公室将这些信息导入到公司的中央数据库中。然后,维护工程师和最终用户才会
 
						关键词:紫金桥 污水处理 监控 组态软件一、概述污水处理有多种工艺,各污水处理厂采用的污水处理工艺、设备、土建工程、地理环境等不同,但处理的流程及控制点是有共性的。根据工艺流程、控制点及现场设备的
 
						美国威斯康星州格伦代尔市一家拥有 55 年历史的水厂需要定期进行现代化改造,倍福凭借基于 PC 的控制技术所拥有的良好的系统开放性,及丰富的产品系列成为这家水厂升级改造时的指定供应商。威斯康星州格
 
						利用LabVIEW实时模块缩减F-35联合攻击战斗机的测试成本与时间Author(s):Dave Scheibenhoffer - G SystemsMichael Fortenberry - G
 
						随着以太网技术的不断发展以及普及,使得现在的可编程逻辑控制器(Programmable Logic Controller简称PLC)大都开始具备以太网接口用于通信用途,但是PLC基本上都是用于工业现

